๐งช Automated browser, API, and UI Testing with CI workflows
Using a test fixture to automate testing across multiple cities, for my weather app below
Intercepting the weather API request and mocking a response with weather data
⇈ Parallel
cross-browser:
Testing multiple browsers simultaneously
* Mobile
viewport & responsive design:
Testing different screen sizes and mobile orientations
* Visual
regression:
Comparing snapshots to test for layout or other visual changes
* Accessibility:
Tests to identify possible issues with screen readers
Using tags to run specific tests in GitHub Actions, (or with the CLI). Used for staging/dev environments or grouping tests by function, importance, etc.
๐ง End-to-End Test Automation with Selenium - Java: UI, API, and Database Testing
Website tests using Selenium WebDriver with Dockerized Selenium Grid for parallel testing.
Uses dynamic waits and retry logic to improve test reliability. With logging and Allure reporting:
Selenium WebDriver/Grid, Docker, JUnit, Allure, SLF4J/Logback
This project tests a weather API - it checks temperature data for multiple locations, verifies response structure, headers, and generates detailed reports:
RestAssured, JUnit, Allure, JSON Schema Validation
Cross-Browser Automation with GitHub Actions
Using a test fixture in Playwright to automate testing across multiple cities, for my weather app below
Automated testing, source control integration, test management, and deployment pipelines
Sourcetree โ Bitbucket โ Bitbucket Pipelines (Cypress test)
Commits are linked to Jira tasks
Automatically builds and deploys my React web app on every push to GitHub.
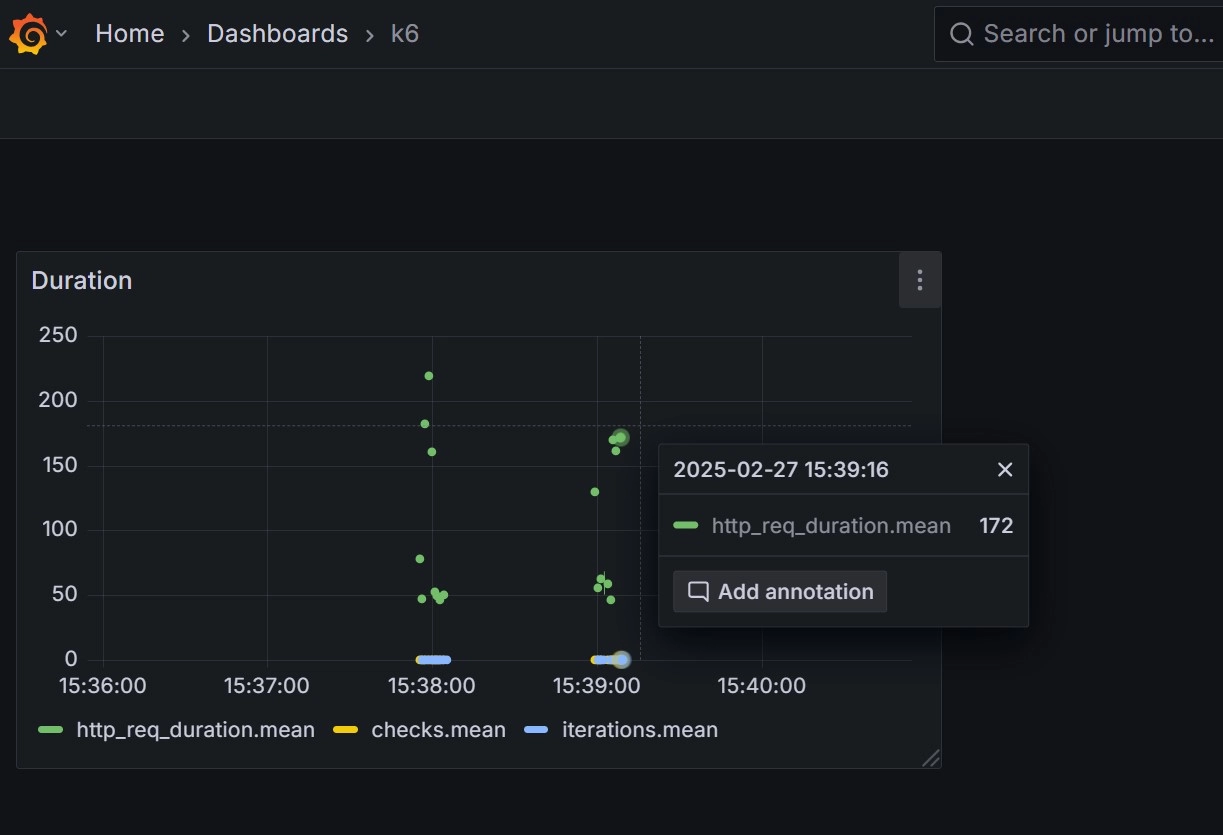
Load Testing and Security Scanning with Real-Time Metrics
Example load test using low-intensity traffic to illustrate test setup, metric capture, and dashboards. Uses Docker to run InfluxDB and Grafana for performance visualization.
JMeter, Grafana, InfluxDB, Docker